一、测试的流程
WEB测试和app应用测试从流程上来说,没有区别。都需要经历测试计划方案,用例设计,测试执行,缺陷管理,测试报告等相关活动。从技术上来说whatsapp网页版,WEB测试和APP测试其测试类型也基本相似,都需要进行功能测试,性能测试,安全性测试,GUI测试等测试类型。
二、web测试和app测试具体区别
1、兼容性测试的区别
在WEB端是兼容浏览器,在应用端兼容的是手机设备而且相对应的兼容性测试工具也不相同,WEB因为是测试兼容浏览器,所以需要使用不同的浏览器进行兼容性测试(常见的是兼容IE6,IE8,铬,火狐)如果是手机端,那么就需要兼容不同品牌,不同分辨率,不同的Android版本甚至不同操作系统的兼容。
2、app还需要手机设备的专项测试
如交叉事件测试,操作类型测试,网络测试(弱网测试,网络切换)
交叉事件测试:就是在操作某个软件的时候,来电话,来短信whatsapp网页版,电量不足提示等外部事件。
操作类型测试:如横屏测试,测试手势
网络测试:。包含弱网和网络切换测试需要测试弱网所造成的用户体验,重点要考虑回退和刷新是否会造成二次提交弱网络的模拟,据说可以用360wifi实现设置
3、系统结构层面的不同
WEB测试只要更新了服务器端,客户端就会同步会更新。而且客户端是可以保证每一个用户的客户端完全一致的。但是APP端是不能够保证完全一致的,除非用户更新客户端如果是APP下修改了服务器端telegram中文版,意味着客户端用户所使用的核心版本都需要进行回归测试一遍。
还有升级测试:升级测试的提醒机制,升级取消是否会影响原有功能的使用,升级后用户数据是否被清除了
三、web接口测试和app接口测试的区别
web接口测试和app接口测试的主要区别点在于header的不同
web接口测试header头部user-agent发送的是浏览器的请求信息
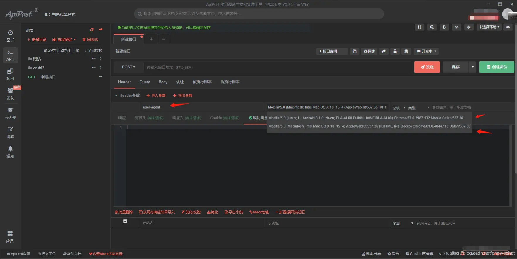
app接口测试header头部user-agent发送的事手机的请求信息,Android和ios的user-agent发送的还不一样,如图:

Android的user-agent请格式为:Mozilla/5.0 (Linux; U; Android 8.1.0; zh-cn; BLA-AL00 Build/HUAWEIBLA-AL00) Chrome/57.0.2987.132 Mobile Safari/537.36
iOS的user-agent请求格式为:Mozilla/5.0 (Macintosh; Intel Mac OS X 10_15_4) AppleWebKit/537.36 (KHTML, like Gecko) Chrome/81.0.4044.113 Safari/537.36
接口测试工具:apipost
下载地址:www.apipost.cn
学习安排上
作为一位过来人也是希望大家少走一些弯路,在这里我给大家分享一些软件自动化测试的学习资源,希望能给你前进的路上带来帮助。【无套路免费白嫖】

视频文档获取方式:
这份文档和视频资料,对于想从事【软件测试】的朋友来说应该是最全面最完整的备战仓库,这个仓库也陪伴我走过了最艰难的路程,希望也能帮助到你!以上均可以分享,点下方小卡片即可自行领取。
 博客主页: 测试涛叔
 专注于软件测试领域相关技术实践和思考,持续分享自动化软件测试开发干货知识!
 如果你也想学习软件测试,文末卡片有我的交流群632880530,加入我们,一起交流和学习!